|
FineBI 在Windows上安装部署【仅支 持64位系统】
一、启动FineBI登录
    
二、配置MySQL数据源
   
数据连接名称:知行教育
数据库名称:scrm_bi
主机:localhost
端口: 3306
用户名:root 密码:123456
编码:UTF-8
数据连接URL:jdbc:mysql:
  
三、准备数据构建业务包
    
     注意:如果遇到中文显示乱码:请按照以下操作配置 第一步:在MySQL数据库中执行以下命令
SET character_set_client = utf8;
SET character_set_connection = utf8;
SET character_set_database = utf8;
SET character_set_results = utf8;
SET character_set_server = utf8;
第二步:检查5.2步骤中的配置,保证下图一致
 数据连接URL:jdbc:mysql://localhost:3306/scrm_bi?useUnicode=true&characterEncoding=utf8
四、创建仪表盘
  
五、最终效果介绍

六、添加大屏标题
 
七、昨日(20190701)访问曲线
1、添加组件

2、过滤数据
       
3、修改展现细节
3.1 修改轴描述
 
3.2 修改数值描述字体
 
3.3 修改图表标题

3.4 加入仪表盘
  
八、学科饼状图占比
1、添加组件

2、修改图形

3、添加指标和维度

4、过滤Top10数据
   
5、修改展现细节
5.1 修改饼状图大小和形状

5.2 增加图中描述:学科名称

5.3 颜色自动辨别

5.4 修改图表名称

5.5 去掉图例

5.6 修改数据展示描述
 
5.7 添加到仪表盘

九、学科Top10柱状图
1、添加组件

2、设置数据
  
3、颜色自动辨别

4、取消图例

5、修改标题

6、添加到仪表盘
 
十、热门地区Top10柱状图
1、添加组件

2、设置数据
  
3、设置轴线显示名称

4、颜色自动辨别

5、设置排序

6、标题和图例

7、添加到仪表盘

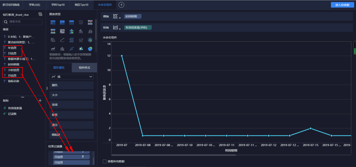
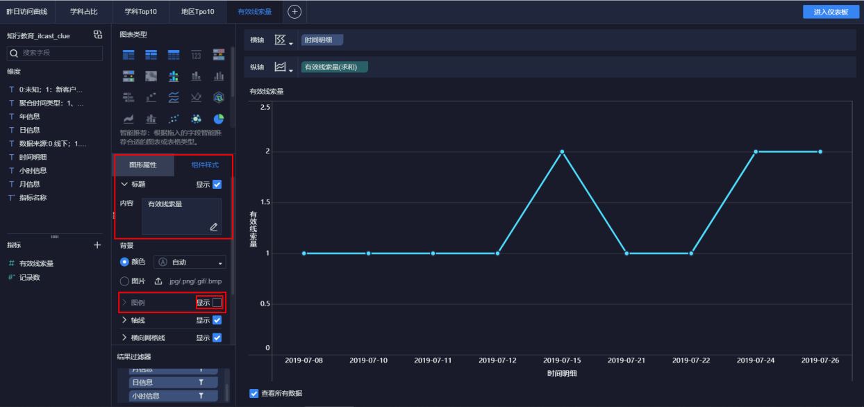
十一、有效线索量月曲线(2019年7月)
1、添加组件

2、设置数据

     
3、标题和图例

4、添加到仪表盘
 
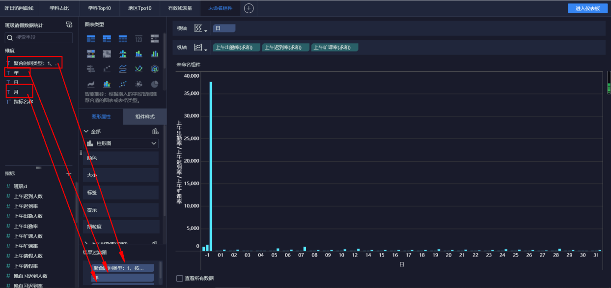
十二、学生月度出勤情况(2019年9月)
1、添加组件

2、预览

3、设置数据
    
4、颜色设置
  
5、标题

6、添加到仪表盘
 
十三、导出仪表盘

|