|
Prometheus是由SoundCloud开发的开源监控报警系统和时序列数据库(TSDB)。Prometheus使用Go语言开发,是Google BorgMon监控系统的开源版本。 2016年由Google发起Linux基金会旗下的原生云基金会(Cloud Native Computing Foundation), 将Prometheus纳入其下第二大开源项目。 Prometheus目前在开源社区相当活跃。 Prometheus和Heapster(Heapster是K8S的一个子项目,用于获取集群的性能数据。)相比功能更完善、更全面。Prometheus性能也足够支撑上万台规模的集群。 Prometheus的特点 多维度数据模型。 灵活的查询语言。 不依赖分布式存储,单个服务器节点是自主的。 通过基于HTTP的pull方式采集时序数据。 可以通过中间网关进行时序列数据推送。 通过服务发现或者静态配置来发现目标服务对象。 支持多种多样的图表和界面展示,比如Grafana等。 Prometheus监控基本原理 Prometheus的基本原理是通过HTTP协议周期性抓取被监控组件的状态,任意组件只要提供对应的HTTP接口就可以接入监控。不需要任何SDK或者其他的集成过程。这样做非常适合做虚拟化环境监控系统,比如VM、Docker、Kubernetes等。输出被监控组件信息的HTTP接口被叫做exporter 。目前互联网公司常用的组件大部分都有exporter可以直接使用,比如Varnish、Haproxy、Nginx、MySQL、Linux系统信息(包括磁盘、内存、CPU、网络等等)。 服务过程 PrPrometheus Daemon 负责定时去目标上抓取metrics(指标)数据,每个抓取目标需要暴露一个http服务的接口给它定时抓取。Prometheus支持通过配置文件、文本文件、Zookeeper、Consul、DNS SRV Lookup等方式指定抓取目标。Prometheus采用PULL的方式进行监控,即服务器可以直接通过目标PULL数据或者间接地通过中间网关来Push数据。 Prometheus在本地存储抓取的所有数据,并通过一定规则进行清理和整理数据,并把得到的结果存储到新的时间序列中。 Prometheus通过PromQL和其他API可视化地展示收集的数据。Prometheus支持很多方式的图表可视化,例如Grafana、自带的Promdash以及自身提供的模版引擎等等。Prometheus还提供HTTP API的查询方式,自定义所需要的输出。 PushGateway支持Client主动推送metrics到PushGateway,而Prometheus只是定时去Gateway上抓取数据。 Alertmanager是独立于Prometheus的一个组件,可以支持Prometheus的查询语句,提供十分灵活的报警方式。 三大套件 Prometheus 三大套件 Server 主要负责数据采集和存储,提供PromQL查询语言的支持。 Alertmanager 警告管理器,用来进行报警。 Push Gateway 支持临时性Job主动推送指标的中间网关。
- 安装 Prometheus Server
1.1 运行用户创建
groupadd prometheus useradd -g prometheus -m -d /opt/prometheus/ -s /sbin/nologin prometheus
1.2 prometheus server安装
wget http://10.200.77.3:90/Monitor/prometheus/prometheus-2.14.0.linux-amd64.tar.gz tar xzf prometheus-2.14.0.linux-amd64.tar.gz -C /opt/ cd /opt/prometheus-2.14.0.linux-amd64
1.3 prometheus配置语法校验 建议每次修改prometheus配置之后, 都进行语法校验, 以免导致 prometheus server无法启动.
./promtool check config prometheus.yml
1.4 启动Prometheus 此时采用默认配置启动 prometheus server 看下界面, 稍后介绍如何监控Linux 服务器.
./prometheus --config.file=prometheus.yml
1.5 通过浏览器访问prometheus  发现 target 中只有 prometheus server, 因为我们还没有加入其他监控, 下面进行介绍, 后续博文中还将陆续介绍如何监控 redis, RabbitMQ, Kafka, nginx, java等常见服务. 
prometheus默认配置:
global:
scrape_interval: 15s
evaluation_interval: 15s
alerting:
alertmanagers:
- static_configs:
- targets:
rule_files:
scrape_configs:
- job_name: 'prometheus'
scrape_interval: 10s
static_configs:
- targets: ['localhost:9090']
设置prometheus系统服务,配置开机启动 1.6 设置prometheus系统服务,并配置开机启动
touch /usr/lib/systemd/system/prometheus.service
chown prometheus:prometheus /usr/lib/systemd/system/prometheus.service
vim /usr/lib/systemd/system/prometheus.service
将如下配置写入prometheus.servie
[Unit]
Description=Prometheus
Documentation=https://prometheus.io/
After=network.target
[Service]
Type=simple
User=prometheus
ExecStart=/opt/prometheus/prometheus --config.file=/opt/prometheus/prometheus.yml --web.enable-lifecycle --storage.tsdb.path=/opt/prometheus/data --storage.tsdb.retention=60d
Restart=on-failure
[Install]
WantedBy=multi-user.target
Prometheus启动参数说明 –config.file – 指明prometheus的配置文件路径 –web.enable-lifecycle – 指明prometheus配置更改后可以进行热加载 –storage.tsdb.path – 指明监控数据存储路径 –storage.tsdb.retention --指明数据保留时间 设置开机启动
systemctl daemon-reload
systemctl enable prometheus.service
systemctl status prometheus.service
systemctl restart prometheus.service
说明: prometheus在2.0之后默认的热加载配置没有开启, 配置修改后, 需要重启prometheus server才能生效, 这对于生产环境的监控是不可容忍的, 所以我们需要开启prometheus server的配置热加载功能. 在启动prometheus时加上参数 web.enable-lifecycle , 可以启用配置的热加载, 配置修改后, 热加载配置: curl -X POST http://localhost:9090/-/reload
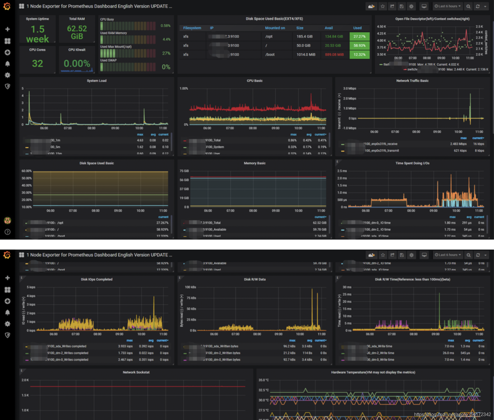
数据展示配置 3 数据展示Grafana安装配置 下载地址: https://grafana.com/grafana/download
wget https://dl.grafana.com/oss/release/grafana-6.5.1-1.x86_64.rpm
sudo yum localinstall grafana-6.5.1-1.x86_64.rpm
granafa默认端口为3000,可以在浏览器中输入http://localhost:3000/ granafa首次登录账户名和密码admin/admin,可以修改 配置数据源Data sources->Add data source -> Prometheus,输入prometheus数据源的信息,主要是输入name和url 
|