一、下载
官网链接 
二、 运行,设置简体中文
解压后,直接点击bin目录下的jmeter.bat即可启动Jmeter
启动后如下图:  下面可以设置一下语言,简体中文方便看: 
三、 一个简单的压测实例
1. 新建一个线程组
 Ramp-Up(时间)是0秒,表示立即执行,最快速度执行
2. 添加http请求
 
3. 添加聚合报告,用于查看结果
这里面可以看到一个整体的聚合分析


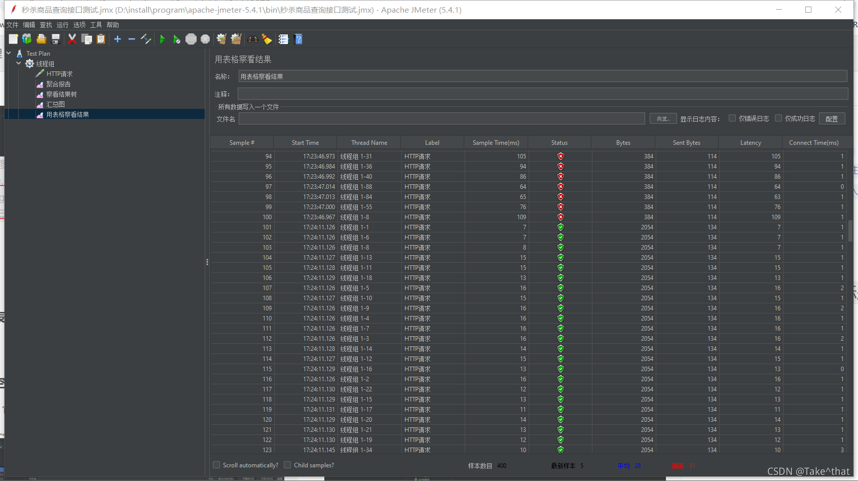
4. 用表格查看结果

5. 清空上一次的结果
如果不清空上一次的结果,它会逐渐累加 
6. 新增http请求默认值


7. 调节并发线程数,检测系统性能
并发线程数可以调到1000,5000,机器性能还可以的话可以试一下10000, 然后测试对比一下吞吐量
或者不从redis里面取数据,改为直接从数据库里面取,然后对比一下这两种情况下的吞吐量
下面是从Redis里面取数据,所以比较快一些: 


注意点: 第一次压测吞吐量一般都不高,它有一个预热的过程,所以一般安装测试规范,如果压测10次,就需要去掉一个最高的和一个最低的,然后取中间8个吞吐量的平均值
四、Jmeter单用户模拟调用秒杀接口
先把上面那个HTPP请求给禁掉,然后添加新的:

1. 添加消息头信息:

2. 解决Jmeter中文乱码问题
 添加下面这句话即可:  然后启动测试一下:
 
五、Jmeter自定义用户变量模拟多用户
1. CSV 数据文件设置
通过获取文件里面变量(键值对)的方式,随机的获取测试数据

2. 消息头动态取值

3. 启动测试

4. 多用户
先把并发线程设置为2: 
然后users.txt文件里面增加一个键值对,清除旧的结果后,下面启动测试:
可以发现有俩请求,测试成功! 
5. 两千用户测试


然后启动测试
参考博客: https://blog.csdn.net/yaorongke/article/details/82799609
|