环境
| 服务器 | 说明 |
|---|
| 192.168.200.164 | docker 应用程序服务器与 cadvisor 宿主机 | | 192.168.200.123 | influxdb 服务器 | | 192.168.200.167 | grafana 服务器 |
组件
| 名称 | 作用 |
|---|
| grafana | 读取源数据,使用 influxdb ,进行图表展示 | | influxdb | 存储容器性能数据 | | cadvisor | 监控容器性能,将数据发送数据源,本篇使用 influxdb |
部署
一、influxdb
1. 1 启动 influxdb
在主机 192.168.200.123 执行下面命令,启动一个 influxdb 容器
docker run -d -p 8083:8083 -p 8086:8086 -v /opt/influxdb:/var/lib/influxdb --name=influxdb tutum/influxdb
-d :后台启动容器 –name :启运容器分配名字 influxdb -p :映射端口 8083 端口为 infuxdb 管理端口,8086 端口是 infuxdb 的数据端口 tutum/influxdb:通过这个容器来运行的,默认会在 docker 官方仓库pull下来
1.2 创建用户
浏览器打开地址 http://192.168.200.123:8083/ ,可以看到 influxdb ui,创建 root root 的用户名与密码  
1.3 创建数据库
这里创建数据库名称为 cadvisor ,这个库用于存储监控容器的性能数据。  
二、cadvisor
cadvisor 用于监控容器性能,定期将数据推送到指定的数据源,这里选择的是 influxdb
2.1 启动 cadvisor
在 192.168.200.164 服务器执行下面命令,启动一个 cadvisor 容器
docker run -d -p 8082:8080 --name cadvisor --privileged=true -v /:/rootfs:ro -v /var/run:/var/run:rw -v /sys:/sys:ro -v /var/lib/docker/:/var/lib/docker:ro google/cadvisor:latest -storage_driver=influxdb -storage_driver_db=cadvisor -storage_driver_host=192.168.200.123:8086 -storage_driver_user=root -storage_driver_password=root

-storage_driver=influxdb :指定数据存储类型 -storage_driver_db=cadvisor :指定数据库名称,前面创建 -storage_driver_host=192.168.200.123:8086 :指定数据库链接地址,前面部署 -storage_driver_user=root:指定数据库账号,前面创建 -storage_driver_password=root:指定数据库密码,前面创建
2.2 验证是否成功
浏览器访问 http://192.168.200.164:8082 看到下面界面代表启动成功 
2.3 验证数据是否写入 db
浏览器访问 http://192.168.200.123:8083 打开 influxdb UI。选择 cadvisor 数据库,选择 SHOW MEASUREMENTS,然后回车,可以看到 cadvisor 写入的信息 
三、grafana
3.1 部署
在 192.168.200.167 服务器执行下面命令,启动一个 grafana 容器
docker run -d -p 3000:3000 --name grafana grafana/grafana

3.2 访问
在浏览器输入 http://192.168.200.167:3000/login 访问 ui,初始化账户密码为 admin admin,第一次登录需要修改新的密码(不可与初始化密码相同)  
3.3 添加数据源
-
如下图依次点击  -
数据源类型选择 influxdb 数据库  -
配置数据源信息
name:可以自定义,也可以使用默认 url :influxdb 的数据访问地址 access:选择 server database:数据库名称 user :用户名称 password:用户密码
 
- 这里可以看到配置好的数据源

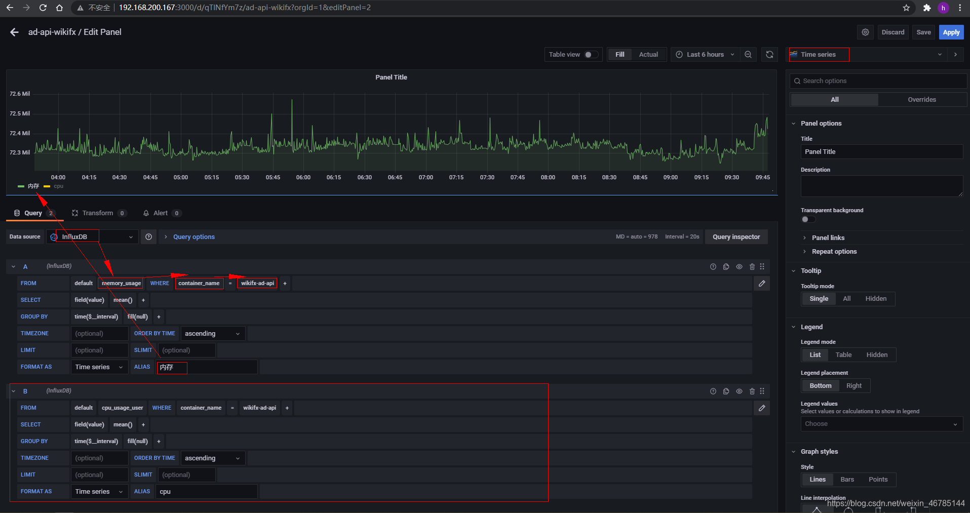
3.4 添加 dashboard
-
如下图依次点击  -
选择 add an empty panel  -
首先选择数据源,选择资源类型(这里选择内存),选择对应的容器(wikifx-ad-api)(如果多服务器还可以选择对应的实例)。  -
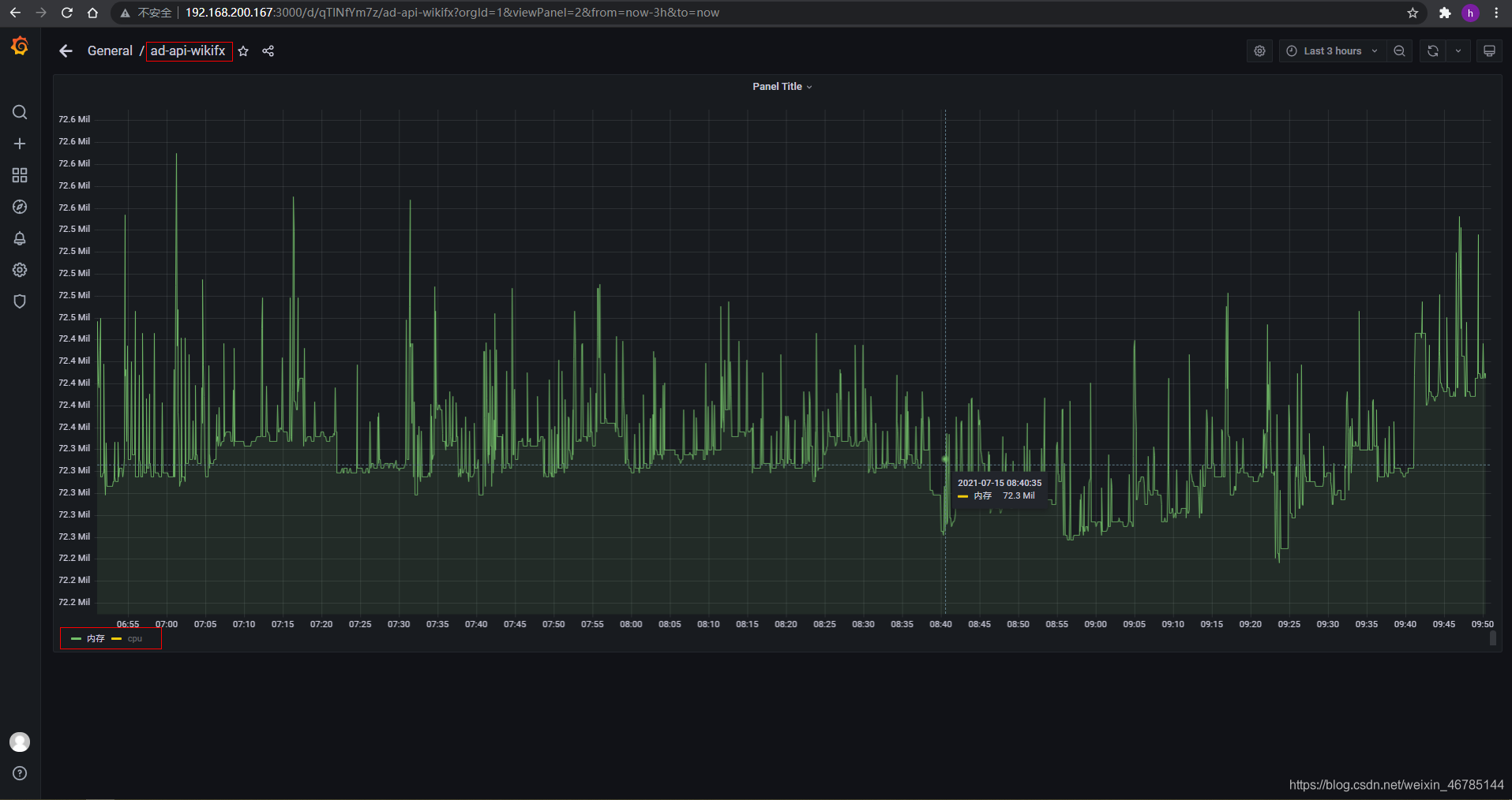
查看内存资源情况,查 cpu 点击起点坐标 x 轴选项即可切换 
|