1. 概述
使用docker stats命令可以查看到当前宿主机上所有容器的CPU、内存以及网络流量等数据。但是其统计结果只能是当前宿主机的全部容器,数据资料是实时的,没有地方存储,也没有健康指标过线预警等。因此需要将这些信息进行持久化,常用的方案是CAdvisor监控收集+InfluxDB存储数据+Granfana展示图表。
1.1. CAdvisor
是一个容器资源监控工具,包括容器的内存、CPU、网络IO、磁盘IO等监控,同时提供了一个WEB页面用于查看容器的实时运行状态。默认存储2分钟的数据,而且只是针对单物理机,其提供了很多数据集成接口,支持InfluxDB、Redis、Elasticsearch等集成,可以加上对应配置将监控数据发往这些数据库存储起来。 CAdvisor功能主要有以下两点
- 展示Host和容器两个层次的监控数据
- 展示历史变化数据
1.2. InfluxDB
InfluxDB是用Go语言编写的一个开源分布式时序、事件和指标数据库,无需外部依赖。InfluxDB是一个时序数据库,专门用于存储时序相关数据,很适合存储CAdvisor的数据,而且CAdvisor已经提供了InfluxDB的集成方法,只需要在启动容器时指定配置即可 InfluxDB主要功能
- 基于时间序列,支持与时间有关的相关函数(最大、最小、求和)
- 可度量性,可以实时对大量数据进行计算
- 基于事件,支持任意的事件数据
1.3. Granfana
Granfana是一个开源的数据监控分析可视化平台,支持多种数据源配置(支持的数据源包括InfluxDB、MySQL、Elasticsearch、OpenTSDB、Graphite)和丰富的插件及模板功能,支持图表权限控制和报警。 Granfana主要特性
- 灵活丰富的图形化选项
- 可以混合多种风格
- 支持白天和夜间模式
- 多个数据源
2. 使用compose安装
在/opt目录下新建compose目录,在其下新建文件docker-compose.yml,具体内容如下:
version: '3.1'
volumes:
grafana_data: {}
services:
influxdb:
image: tutum/influxdb:0.9
restart: always
environment:
- PRE_CREATE_DB=cadvisor
ports:
- "8083:8083"
- "8086:8086"
volumes:
- ./data/influxdb:/data
cadvisor:
image: google/cadvisor
links:
- influxdb:influxsrv
command: -storage_driver=influxdb -storage_driver_db=cadvisor -storage_driver_host=influxsrv:8086
restart: always
ports:
- "8080:8080"
volumes:
- /:/rootfs:ro
- /var/run:/var/run:rw
- /sys:/sys:ro
- /var/lib/docker/:/var/lib/docker:ro
grafana:
user: "104"
image: grafana/grafana
restart: always
links:
- influxdb:influxsrv
ports:
- "3000:3000"
volumes:
- grafana_data:/var/lib/grafana
environment:
- HTTP_USER=admin
- HTTP_PASS=admin
- INFLUXDB_HOST=influxsrv
- INFLUXDB_PORT=8086
- INFLUXDB_NAME=cadvisor
- INFLUXDB_USER=root
- INFLUXDB_PASS=root
使用命令docker-compose up启动  使用命令docker ps或者docker ps -a查看以上三个服务容器运行状态 
3. 验证
在浏览器输入地址:http://ip:8080/,验证cadvisor  浏览器地址输入:http://ip:3000/,验证grafana  用户名/密码为:admin/admin,第一次登录时会提示修改密码  浏览器输入地址:http://ip:8083/,验证InfluxDB 
4. Grafana配置
4.1. 配置数据源
 新增数据库  选择数据库  配置数据库信息  配置数据库链接信息 
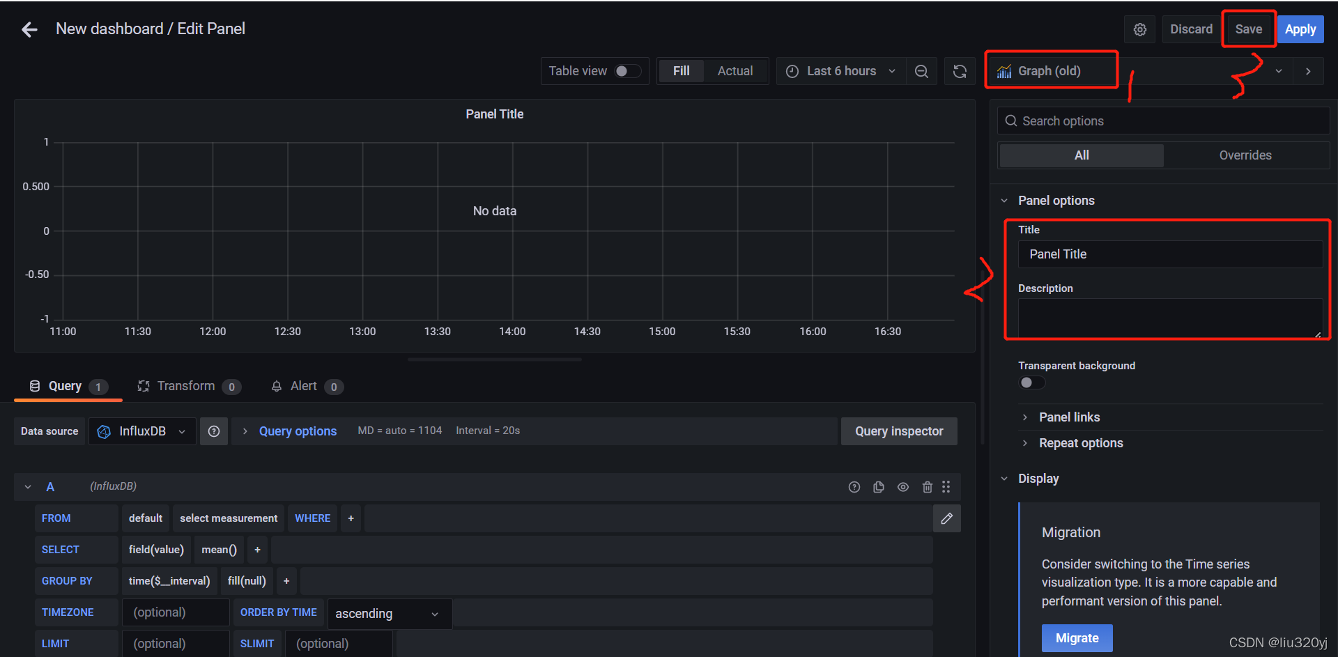
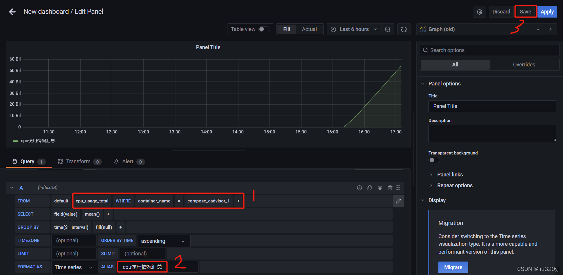
4.2. 配置面板Panel
 添加新面板  选择模板  配置模板  配置模板数据源信息  查看模板信息 
|